9 Outils pour surveiller les performances d’un Raspberry Pi
Le Raspberry Pi est un formidable petit ordinateur et il est très puissant ! Mais pour que tout fonctionne correctement, il est essentiel de surveiller ses performances. La surchauffe, la surutilisation de la mémoire ou les ralentissements soudains peuvent affecter ses performances. Heureusement, il existe de nombreux outils pour vous aider à optimiser votre système.
Des outils comme top et vcgencmd sont préinstallés sur Raspberry Pi OS et peuvent surveiller l’état du système. Plusieurs outils et logiciels, comme htop et PiCockpit, sont disponibles dans le dépôt officiel et sur GitHub et peuvent fournir des fonctionnalités / capacités supplémentaires.
Dans cet article, je vais aborder neuf de ces outils. Que vous préfériez des outils en ligne de commande légers ou des tableaux de bord détaillés avec des pages web, ce guide vous présentera les meilleures options et vous expliquera comment les utiliser efficacement.
Si vous êtes à la recherche d’inspiration pour votre prochain projet Raspberry Pi, j’ai créé une liste avec plus de 75 idées avec une courte description, le niveau et matériel conseillé, et des liens vers des tutoriels. Que vous soyez débutant ou plus expérimenté, vous trouverez des idées adaptées à votre niveau. Accès gratuit ici !
Outils en ligne de commande
Plusieurs outils en ligne de commande sont disponibles pour surveiller les performances de votre Raspberry Pi. L’avantage d’utiliser des outils en ligne de commande est qu’ils sont moins gourmands en ressources et peuvent également être utilisés via SSH.
top – Surveillance basique du système (préinstallé)
La commande top est l’un des premiers outils en ligne de commande qui vient à l’esprit lorsqu’on pense à la surveillance du matériel. Elle est préinstallée sur toutes les installations Linux et peut être utilisée pour voir les ressources système de manière dynamique. L’affichage est similaire à celui des processus du Gestionnaire des tâches sous Windows.
Installation
top est préinstallé avec toutes les versions de Raspberry Pi OS. Vous pouvez consulter sa version avec cette commande dans votre terminal :top --v
Je vous conseille aussi : Voici les meilleures applis Linux (testées pour vous)
Cependant, s’il n’est pas installé sur votre Raspberry Pi, vous pouvez installer le paquet procps depuis le dépôt officiel :sudo apt install procps
Utilisation
L’utilisation basique de top est simple. Vous pouvez entrer la commande ‘top’ dans le terminal et appuyer sur enter.
Cela affichera des informations mises à jour dynamiquement sur tous les processus en cours d’exécution sur votre système. En haut de l’écran, vous verrez des informations système telles que le temps d’activité, l’utilisation du CPU, et l’utilisation de la mémoire.
En dessous, se trouve un affichage tabulaire de tous les processus en cours d’exécution sur votre système. La touche z active les couleurs et met en évidence la liste des processus.
Vous pouvez également utiliser la touche i pour cacher tous les processus inactifs et ne voir que la liste de ceux qui sont actifs.
Si vous souhaitez tuer un processus spécifique, vous pouvez utiliser la touche k, entrer le PID du processus puis appuyer sur enter.
Appuyez sur enter pour confirmer.
À lire ensuite : Vous ne saviez pas que votre Pi pouvait faire ça
Comme vous pouvez le voir, top peut effectuer une surveillance matérielle système essentielle et une gestion des processus. Cela peut être un excellent outil si vous cherchez quelque chose de léger qui est pré-installé et fonctionne de manière similaire à la vue des processus du « Windows Task Manager ».
htop – Moniteur avancé de processus et ressources
htop est un outil en ligne de commande similaire à top. Il offre des fonctionnalités supplémentaires et une interface plus conviviale.
Installation
Vous pouvez installer htop depuis le dépôt officiel en utilisant cette commande :sudo apt install htop
Utilisation
Comme top, vous pouvez utiliser htop en tapant ‘htop’ dans le terminal et appuyer sur enter.
Plus de 75 idées de projets pour votre Raspberry Pi (avec tutos, niveau et matériel nécessaire)
Télécharger maintenant
htop possède une interface similaire à celle de top. Vers le haut de l’écran, vous pouvez trouver les informations système. Cependant, htop affiche les informations de manière plus graphique avec des barres représentant le pourcentage d’utilisation de chaque ressource.
À la différence de top, vous pouvez naviguer dans l’interface de htop à la fois avec le clavier et la souris. Vous pouvez basculer entre l’écran principal, qui montre l’utilisation des ressources de chaque processus, et l’onglet I/O, qui affiche l’utilisation du disque et les statistiques I/O.
Vous pouvez également cliquer sur n’importe quelle statistique pour trier en fonction de cette ressource.
Vous pouvez sélectionner plusieurs programmes simultanément en naviguant vers eux et en appuyant sur space. Une fois que quelques processus ont été sélectionnés, vous pouvez appuyer sur F9 pour tuer ces processus.
En plus d’utiliser les fonctions Filter (F4) et Search (F3), vous pouvez également utiliser la touche a pour définir le nombre de cœurs CPU qu’un processus peut utiliser.
De même, vous pouvez utiliser la touche i pour définir la priorité IO pour un processus spécifique.
htop propose l’ensemble des fonctionnalités de top et ajoute quelques fonctionnalités supplémentaires, une interface légèrement plus conviviale et de la couleur. Dans l’ensemble, je recommande d’utiliser htop plutôt que top car il est léger et offre une interface plus intuitive.
vcgencmd – Consulter la température du CPU et la vitesse d’horloge
vcgencmd est un outil développé par Broadcom. Il fournit des informations du GPU VideoCore du Raspberry Pi. C’est un excellent outil pour consulter les statistiques de performances matérielles, comme la température du CPU et la vitesse d’horloge.
Installation
vcgencmd est préinstallé avec toutes les versions de Raspberry Pi OS et n’a pas besoin d’être installé manuellement. Vous pouvez trouver le code source de cet outil sur GitHub.
Utilisation
C’est principalement un outil de débogage, et la documentation à son sujet est limitée. Cependant, vous pouvez trouver une liste de toutes les options de ligne de commande disponibles en utilisant :vcgencmd commands
À lire aussi : 25 idées de projets à réaliser chez vous avec Raspberry Pi
Par exemple, nous pouvons utiliser cette commande pour déterminer la température du SoC du Raspberry Pi en utilisant son capteur de température interne :vcgencmd measure_temp
Alternativement, nous pouvons utiliser cette commande pour trouver la température du PMIC sur Raspberry Pi 4 :vcgencmd measure_temp pmic
De la même manière, cette commande peut trouver la fréquence du processeur ARM :vcgencmd measure_clock arm
Les commandes vcgencmd ne sont pas dynamiques comme top ou htop. Cependant, ces commandes sont compatibles avec Python et peuvent être utilisées dans du code Python pour créer un script de surveillance dynamique. Vous pouvez lire les détails de la bibliothèque Python sur cette page GitHub.
Bien qu’aucune documentation officielle pour cet outil n’existe, vous pouvez trouver des commandes utiles et leurs arguments pertinents sur cette page GitHub.
Si les commandes Linux ce n’est pas trop votre truc, n’hésitez pas à jeter un œil à cet article qui vous explique les commandes qu’il faut absolument connaître. Je vous donne aussi une antisèche à télécharger pour les avoir toujours sous la main !
iostat – Surveiller l’utilisation du CPU et du disque
L’outil iostat surveille les statistiques d’entrée/sortie du système pour les appareils et les partitions. C’est un excellent outil pour déboguer ou surveiller la vitesse de lecture et d’écriture d’un appareil spécifique. iostat surveille l’entrée/sortie en observant le temps d’activité des appareils et leur vitesse de transfert moyenne.
Je vous conseille aussi : Accédez à votre Raspberry Pi à distance, facilement
Installation
iostat est inclus dans le paquet sysstat et peut être installé avec cette commande :sudo apt install sysstat
Utilisation
Pour utiliser cet outil en ligne de commande, tapez iostat dans votre terminal et appuyez sur enter.
Cet affichage montre l’utilisation CPU dans le premier tableau et l’utilisation I/O du périphérique dans le second tableau. Les noms des périphériques sont les mêmes que ceux listés dans le répertoire /dev.
Par défaut, iostat utilise les kilo-octets. Si vous souhaitez voir les statistiques en mégaoctets, vous pouvez utiliser l’option -m :iostat -m
Le résultat de cette commande n’est pas dynamique. Il affiche uniquement les valeurs instantanées de l’exécution de cette commande. Cependant, entrez le délai et le nombre de répétitions dans la commande ci-dessous pour effectuer une analyse de tendance :iostat <flags> <delay> <repeats> 
iostat est un excellent outil pour surveiller les statistiques d’utilisation des appareils, des périphériques ou du CPU. Il devrait faire partie de votre arsenal d’outils de surveillance système.
iftop – Utilisation en temps réel de la bande passante réseau
Un autre outil de surveillance système utile est iftop. Cet outil peut surveiller l’utilisation de la bande passante réseau par différentes interfaces et vous aider à résoudre les problèmes réseau.
À lire aussi : Pi5 vs Pi4 : je les ai testés, voici le résultat
Installation
Vous pouvez installer iftop via le dépôt officiel en utilisant cette commande :sudo apt install iftop
Utilisation
Vous pouvez utiliser la commande ci-dessous pour afficher l’utilisation de base de la bande passante de votre interface par défaut :sudo iftop
Plus de 75 idées de projets pour votre Raspberry Pi (avec tutos, niveau et matériel nécessaire)
Télécharger maintenant
L’interface par défaut sur mon Raspberry Pi est eth0. Cependant, je dois changer l’interface car j’utilise le Wi-Fi pour me connecter à Internet. Pour ce faire, nous pouvons utiliser cette commande :sudo iftop -i wlan0
L’interface montre la vitesse totale en upload et download ainsi que la bande passante consommée par chaque port.
Pour voir toutes les options disponibles en ligne de commande, vous pouvez exécuter cette commande :iftop -h
Comme vous pouvez le voir, iftop dispose de plusieurs options pour surveiller le trafic réseau sur une seule interface. Si vous souhaitez déboguer ou surveiller les applications qui dépendent du réseau, alors iftop est un outil indispensable.
Si vous êtes à la recherche d’inspiration pour votre prochain projet Raspberry Pi, j’ai créé une liste avec plus de 75 idées avec une courte description, le niveau et matériel conseillé, et des liens vers des tutoriels. Que vous soyez débutant ou plus expérimenté, vous trouverez des idées adaptées à votre niveau. Accès gratuit ici !
Format PDF pratique, avec les 74 commandes à retenir pour maîtriser son Raspberry Pi.
Télécharger maintenant
Rappel: J'ai crée une communauté d'utilisateurs de Raspberry Pi qui vous permet de partage vos avancées, poser vos questions et recevoir de nombreux avantages exclusifs (anglophones uniquement). Cliquez sur le lien pour en savoir plus.
Outils graphiques
En plus de ces puissants outils en ligne de commande, plusieurs outils graphiques sont disponibles pour surveiller les performances de votre Raspberry Pi. Bien que les outils graphiques soient plus gourmands en ressources, ils offrent une bien plus grande polyvalence.
Glances – Surveillance des performances tout-en-un
Glances est un programme écrit en Python. Il fournit des fonctionnalités similaires à celles de top et htop. Cependant, il dispose de nombreuses fonctionnalités supplémentaires, comme la possibilité de surveiller les performances de votre appareil dans un navigateur web sur n’importe quel PC connecté au réseau.
Installation
Glances peut être installé en utilisant le dépôt officiel. Cependant, la version disponible sur le dépôt officiel n’inclut pas les fichiers js ; par conséquent, l’interface web ne fonctionne pas correctement. Je recommande cette méthode pour installer Glances sur votre Raspberry Pi.
- Assurez-vous que votre système est à jour en utilisant la commande :
sudo apt update && sudo apt upgrade
- Installez toutes les dépendances en utilisant cette commande :
sudo apt install gcc python3-dev pipx
- Installez glances en utilisant la commande pipx :
pipx install 'glances[all]'
- Si vous voyez la note que j’ai reçue à l’étape précédente, exécutez cette commande pour corriger votre PATH :
pipx ensurepath
- Maintenant, redémarrez votre Raspberry Pi pour vous assurer que tous les changements prennent effet.
C’est tout. Glances est maintenant installé sur votre Raspberry Pi et prêt à être utilisé.
Utilisation
Dans sa forme la plus simple, Glances peut être utilisé comme top et htop. Tapez ‘glances‘ dans votre terminal et appuyez sur Entrée.
Glances offre une interface similaire à top et htop. Cependant, il fournit des informations supplémentaires comme la température du CPU, la vitesse de lecture-écriture des disques et les informations de trafic réseau.
De plus, vous pouvez exécuter Glances avec le drapeau -w pour le lancer en mode serveur web :glances -w
Maintenant, vous pouvez ouvrir un navigateur web sur n’importe quel ordinateur connecté à ce réseau et entrer cette adresse pour accéder au tableau de bord de Glances :http://<Adresse IP du Raspberry Pi>:61208/
Glances est un excellent outil pour surveiller l’état de votre Raspberry Pi à distance via le LAN. Il dispose de toutes les fonctionnalités de surveillance de htop et en ajoute quelques-unes.
Pour en savoir plus sur Glances, vous pouvez consulter leur page GitHub officielle.
Netdata – Surveillance en temps réel via le Web
Netdata est un autre outil graphique de surveillance système qui vous permet de surveiller votre Raspberry Pi à distance. C’est un outil open source et multiplateforme qui peut surveiller plusieurs appareils simultanément.
Installation
L’installation de Netdata est simple en utilisant le fichier kickstart.sh, exécutez cette commande dans votre terminal :wget -O /tmp/netdata-kickstart.sh https://get.netdata.cloud/kickstart.sh && sh /tmp/netdata-kickstart.sh
Il vous sollicitera plusieurs fois pendant l’installation lorsqu’il essaiera d’installer certains paquets depuis le dépôt officiel. Appuyez sur y à ces invites pour terminer l’installation.
Je vous conseille aussi : Transformez votre Raspberry Pi en une machine à sous
Utilisation
Vous pouvez accéder au tableau de bord Netdata en entrant cette adresse web dans un navigateur web sur n’importe quel PC du même réseau que votre Raspberry Pi :http://<IP du Raspberry Pi>:19999/
À partir de là, vous pouvez soit vous connecter à votre ID Netdata pour y lier votre Raspberry Pi, soit passer et utiliser le tableau de bord anonymement, comme j’ai fait.
Une fois connecté, vous serez accueilli par le tableau de bord Netdata.
Le Netdata dispose de nombreux outils de surveillance du système. Il affiche toutes les métriques disponibles dans des formats graphiques soignés, qui peuvent être utilisés pour suivre les performances du matériel.
Tous les composants du tableau de bord Netdata peuvent être réorganisés selon vos préférences.
Si vous travaillez avec plusieurs Raspberry Pi, Netdata peut être un excellent outil pour surveiller les performances matérielles de tous ces appareils simultanément et à distance. Vous pouvez en savoir plus sur cet outil sur son site officiel.
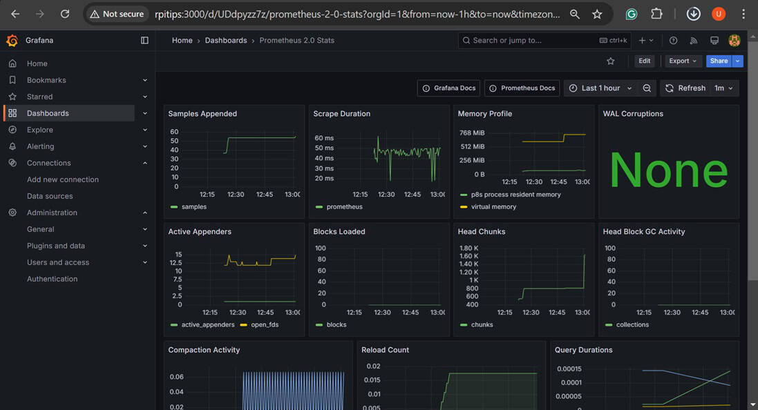
Grafana + Prometheus – Tableau de bord personnalisé pour les statistiques
Prometheus est une application open source qui récupère les statistiques système et les sauvegarde dans une base de données en série. De même, Grafana est un autre outil open source de visualisation et tableau de bord qui fonctionne comme une application web. En combinant ces deux applications, nous pouvons concevoir nos tableaux de bord personnalisés pour surveiller l’état de notre Raspberry Pi.
À lire aussi : Pi5 vs Pi4 : je les ai testés, voici le résultat
Installation
Nous devons installer les deux applications séparément. Le processus d’installation est aussi simple que de télécharger les binaires autonomes depuis leurs sites respectifs et de créer des services systemd pour les deux applications. Cependant, leur configuration peut prendre un certain temps.
J’ai trouvé ce tutoriel utile écrit par d3noob que j’ai suivi pour les configurer. Vous pouvez essayer de le suivre aussi.
Utilisation
Une fois installés et configurés, vous pouvez accéder à la page web de Grafana en ouvrant cette adresse web dans n’importe quel navigateur connecté au même réseau que votre Raspberry Pi :http://<Adresse IP de votre Raspberry Pi>:3000
Si vous avez suivi le tutoriel de d3noob, vous avez déjà configuré votre premier tableau de bord relié à Prometheus.
Grafana + Prometheus offre des fonctionnalités similaires à celles de Netdata. Cependant, la procédure de configuration légèrement compliquée permet beaucoup plus de personnalisation. Plusieurs modèles de tableau de bord sont disponibles en open source, ou vous pouvez également concevoir votre propre tableau de bord.
Le choix entre Netdata et Prometheus se résume au fait que Netdata fonctionne immédiatement tandis que Prometheus nécessite une configuration qui permet plus de personnalisation.
PiCockpit – Gestionnaire Raspberry Pi sur le Web
Une des meilleures options pour surveiller l’état du Raspberry Pi et le contrôler à distance est PiCockpit. C’est une solution tout-en-un. En plus de surveiller l’état de votre Raspberry Pi, vous pouvez également utiliser PiCockpit pour le contrôler via un terminal à distance.
Je vous conseille aussi : Peut-on vraiment bosser avec un Raspberry Pi 5 ? Mon test
Installation
Pour installer PiCockpit sur votre Raspberry Pi, suivez ces étapes :
- Allez sur le site web de PiCockpit et cliquez sur « Get Started for Free ».

- Créez un nouvel identifiant PiCockpit ou connectez-vous en utilisant Google.
- Une fois connecté, vous serez accueilli par cette page web.

- Cliquez sur « Add Pi », copiez la commande curl et exécutez-la sur le terminal de votre Raspberry Pi.

- Une fois le script exécuté sur votre Raspberry Pi, rafraîchissez la page web pour trouver votre appareil répertorié.

Ça y est, nous avons installé et configuré PiCockpit et il est prêt à être utilisé.
Utilisation
L’utilisation de PiCockpit est simple. Vous pouvez cliquer sur votre appareil sur la page web pour obtenir une liste de toutes les options disponibles.
Comme vous pouvez le voir, il y a plusieurs choses que vous pouvez faire avec PiCockpit. Pour une surveillance de base de l’état de votre Raspberry Pi, vous pouvez cliquer sur PiStats pour obtenir un affichage graphique en temps réel de l’état de votre Raspberry Pi.
Vous pouvez choisir parmi plusieurs statistiques à surveiller.
Alternativement, vous pouvez utiliser l’option terminal pour accéder à distance à l’invite de terminal de votre Raspberry Pi pour effectuer des tâches d’administration et de surveillance à distance.
PiCockpit est facile à utiliser et extrêmement polyvalent. C’est plus qu’un simple outil de surveillance de l’état du système et il est facilement recommandable comme une solution tout-en-un pour le contrôle à distance et la surveillance de l’état de votre Raspberry Pi.
À lire aussi : Mon guide visuel des broches GPIO (simple et complet)
Format PDF pratique, avec les 74 commandes à retenir pour maîtriser son Raspberry Pi.
Télécharger maintenant
Ressources supplémentaires pour votre Raspberry Pi
Initiation au Raspberry Pi en vidéo
Si vous débutez et voulez passer rapidement à la vitesse supérieure, j’ai exactement ce qu’il vous faut.
Regardez ma formation vidéo qui vous aidera à démarrer du bon bien, choisir votre matériel, installer les meilleures applications et vous lancer directement dans vos premiers projets avec mon aide.
Regarder les vidéos dès maintenant
Maîtrisez votre Raspberry Pi en 30 jours
Vous avez besoin de plus ? Si vous êtes à la recherche des meilleures astuces pour devenir expert sur Raspberry Pi, ce livre est fait pour vous. Développez vos compétences sous Linux et pratiquez via de nombreux projets en suivant mes guides étape par étape. 10% de remise aujourd’hui !
Télécharger le livre au format PDF ici
Maîtrisez Python sur Raspberry Pi
Pas besoin d’être un génie pour coder quelques lignes pour votre Raspberry Pi.
Je vous apprends juste ce qu’il faut sur Python afin de réaliser n’importe quel projet. La seconde partie du livre est d’ailleurs consacrée à des exemples de projets où je vous guide pas à pas.
Ne perdez pas de temps, apprenez le strict nécessaire et économisez 10% avec ce lien :
Télécharger maintenant
Autres ressources pour profiter de votre Raspberry Pi
J’ai regroupé toutes mes recommandations de logiciels, sites utiles et de matériel sur cette page de ressources. Je vous invite à la consulter régulièrement pour faire les bons choix et rester à jour.
Visiter les pages ressources
